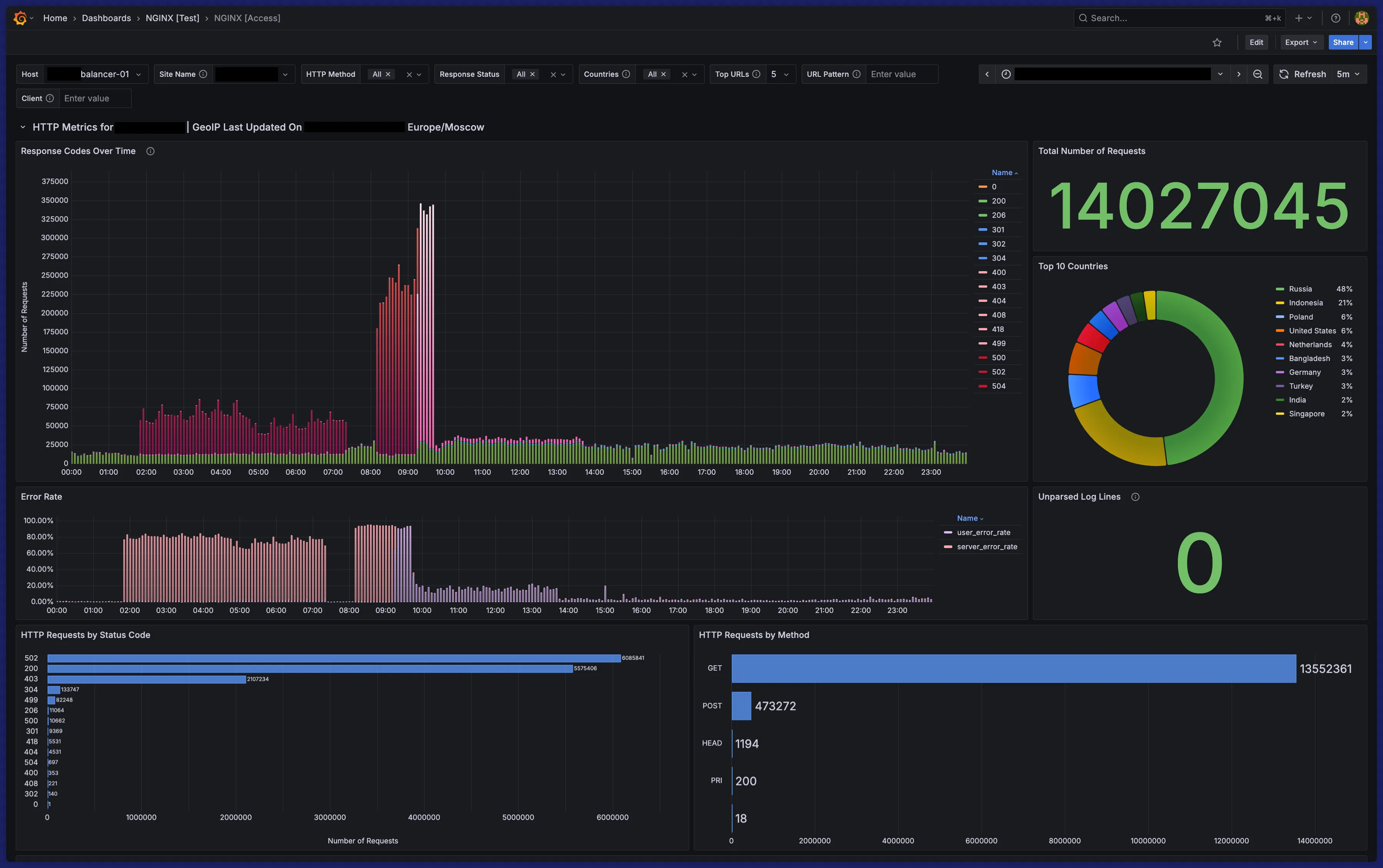
A Grafana dashboard with multiple visualizations for analyzing HTTP traffic using NGINX access logs

Analyzing NGINX Logs — SQL Observability pt. 2

2025-09-21

A terminal screenshot with clickhouse client executing a geoip query

A Cleaner Approach to IP-based Geolocation in ClickHouse

2025-01-19

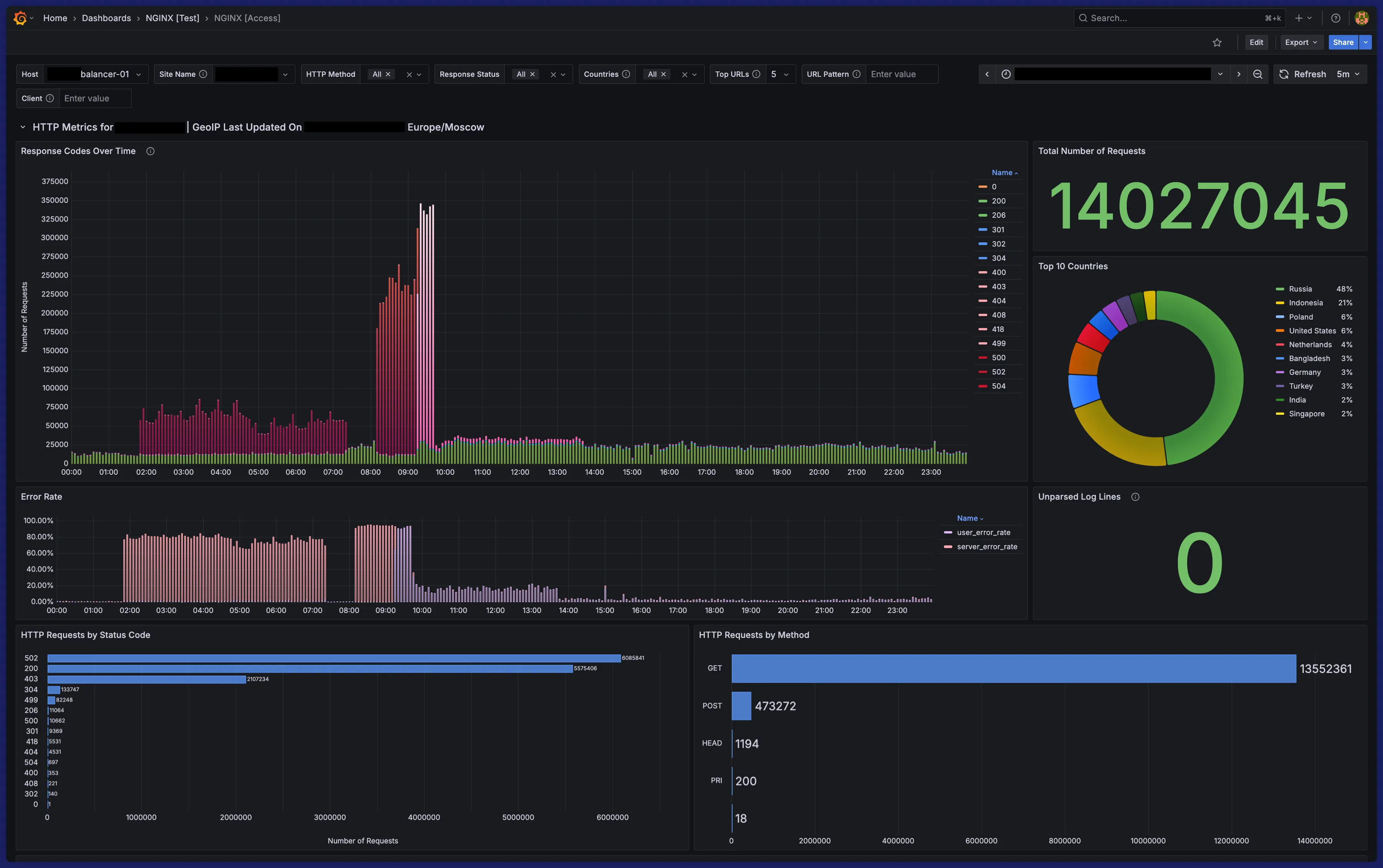
A custom Grafana dashboard with metrics based on NGINX access logs.

Building SQL-based Observability With ClickHouse and Grafana

2024-11-08

A terminal screenshot demonstrating a custom prompt

You Don't Need a New Fancy Shell With Plugins to Get a Decent $PS1

2024-08-05

A diagram showing an example relation between Linux users and two instances of the Docker daemon — rootful and rootless.

Rootless Docker in a Multi-user Environment — It's All About Context

2024-05-24